
来源:一览众车/东方仿真
物联网智库 转载
摘要:帮你一次性搞清楚 40种传感器工作原理
扩散硅式压力传感器

应变加速度感应器

压阻式传感器测量液位的工作原理

MQN型气敏电阻结构及测量电路

气泡式水平仪的工作原理

布料张力测量及控制原理

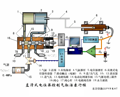
直滑式电位器控制气缸活塞行程

称重式料位计

电子皮带秤重示意图

电子吊车秤

荷重传感器用于测量汽车衡的原理

TiO2氧浓度传感器结构及测量电路

电位器式传感器

陶瓷湿度传感器

多孔性氧化铝湿敏电容原理

基本变间隙型电容传感器和差动变间隙型电容传感器的工作原理

变面积型电容传感器工作原理


光柱显示编码式液位计原理

电容式压力传感器

差压式液位计a

差压式液位计b

差压式液位计c

电容液位计原理图

电容测厚仪

电容加速度传感器

电容式油量表原理

频率差法测量流量的原理

空气传导型超声波发生、接收器的结构

超声波应用的两种类型

超声波探头的结构

超声波测厚的原理

超声波测量密度原理

超声波测量液位原理

超声防盗报警器

纵波探伤

横波探伤

表面波探伤

未来智能实验室是人工智能学家与科学院相关机构联合成立的人工智能,互联网和脑科学交叉研究机构。
未来智能实验室的主要工作包括:建立AI智能系统智商评测体系,开展世界人工智能智商评测;开展互联网(城市)云脑研究计划,构建互联网(城市)云脑技术和企业图谱,为提升企业,行业与城市的智能水平服务。
如果您对实验室的研究感兴趣,欢迎加入未来智能实验室线上平台。扫描以下二维码或点击本文左下角“阅读原文”

最后
以上就是奋斗棒球最近收集整理的关于动图|帮你一次性搞清楚 40种传感器工作原理的全部内容,更多相关动图|帮你一次性搞清楚内容请搜索靠谱客的其他文章。
本图文内容来源于网友提供,作为学习参考使用,或来自网络收集整理,版权属于原作者所有。
发表评论 取消回复