背景:
今天研发线上的配置配错了,导致公司网站访问不了,结果又甩锅给我们运维,华丽地再次背锅。但是没有做web网页的监控也的确是我们的锅,没办法,含泪接下……
为了不再次背锅,故把公司的线上网站全部做了监控。这里来说说在zabbix上做web页面监控的具体步骤。
注:
我这里的zabbix是3.2.1版本,中文配置。虽然和其他版本的页面可能不同,但是配置步骤应该是一样的。
这里的例子为监控百度首页。
配置web页面检测:
在zabbix上选择一台能上外网的主机,配置web检测场景。
“配置”--“主机”--选择一台能上网的主机。

“Web场景”--“创建Web场景”。

在“场景”选项卡填写web场景的名称,然后转移到“步骤选项卡”添加监控的页面。

点击“添加”,进入步骤配置。

填写名称,要检测页面的URL,超时时间。

添加完成后可以看到步骤中多出了百度的检测项目。

点击“添加”,就可以看到新添加的web场景了。

配置监控web失败时候的告警:
“配置”--“主机”--所选主机--“触发器”--“创建触发器”。

新建触发器配置如下。在表达式添加中选择“百度测试页面的response code”监控选项,如果返回状态码不为200,则触发告警。表达式如下。

添加完成后,查看新建触发器。

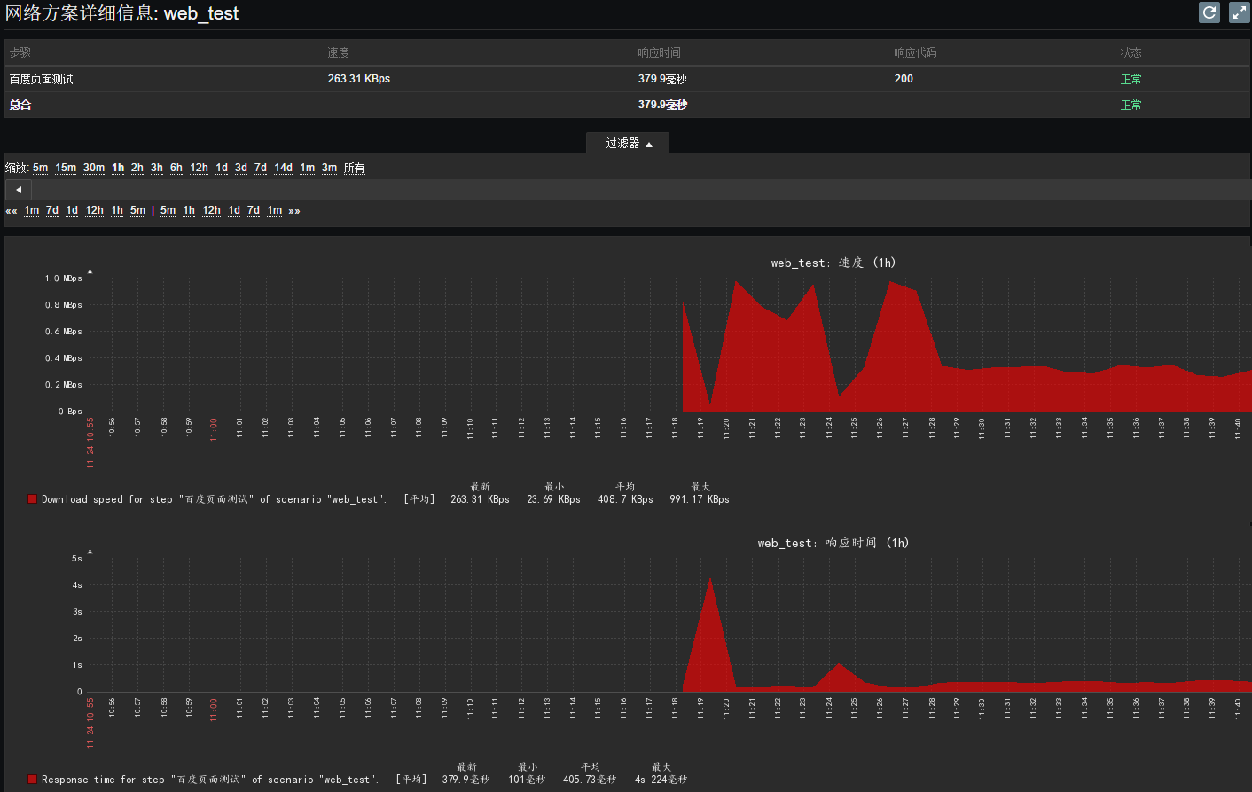
Web监控的数据展示:
添加完web监控后,zabbix会自动收集相关的web检测数据,主要是访问速度、相应时间,状态码。
“监测”--“Web监测”--“web_test”。

可以看到相关的图表。

后记:
最后还是想再提一句,我们运维一定要强势+强硬起来。在做好自己一切工作的前提下,任何黑锅我们都不背!!
最后
以上就是等待纸鹤最近收集整理的关于zabbix监控web页面,以及告警配置的全部内容,更多相关zabbix监控web页面内容请搜索靠谱客的其他文章。
发表评论 取消回复